The MySQL Integration allows you to ingest and monitor the performance and health metrics of your relational database management system (RDBMS) data. This integration is useful for identifying top SQL operations by row, tallying total requests to MySQL handlers, and tracking worker thread count. There are two different methods for setting up the MySQL Integration. File-Baseed Authentication assumes you are a root MySQL user whereas User-Baseed Authentication allows you to connect the MySQL integration as a non-root user. Both installation methods will allow you to collect the same Metrics.Documentation Index
Fetch the complete documentation index at: https://mw-docs.middleware.io/llms.txt
Use this file to discover all available pages before exploring further.
Prerequisites
Middleware Host Agent (MW Agent) must be installed on your local machine. To install the MW Agent, see our Installation Guide.File-Baseed Authentication
Step 1: Create Database Credentials
Create a.yaml file containing database credentials like the below example. If the database is not password protected, the username and password fields can be removed.
/home/ubuntu/mysql-creds.yaml
.yaml
For Docker users, create the credentials yaml file in the
/var/log directory. Step 2: Access Integrations
Log in to Middleware, navigate to the Installations Page in the bottom left corner, select All Integration and click MySQL
Step 3: Enable Integration
Add a host machine from the dropdown list, input the credential path from Step 1, and SaveUser-Based Authentication
MySQL metrics are collected by queryingperformance_schema and sys_schema along with status variables that are managed by mysql-server. To allow for this collection you must create a non-root user with specific permissions described below.
Step 1: Create a User
Create a user namedmw and specify your own unique password with the following command. mw will have the ability to login from any host unless otherwise specified.
To specify the specific host that
mw can log into, change your above user name to the following: mw@'<hostaddr>' Step 2: Grant mw Permissions:
Grant mw permissions by running the following commands:
Step 3: Check Permissions
Ensure you have properly granted permissions to themw user by running the following commands:
Visualize Analytics
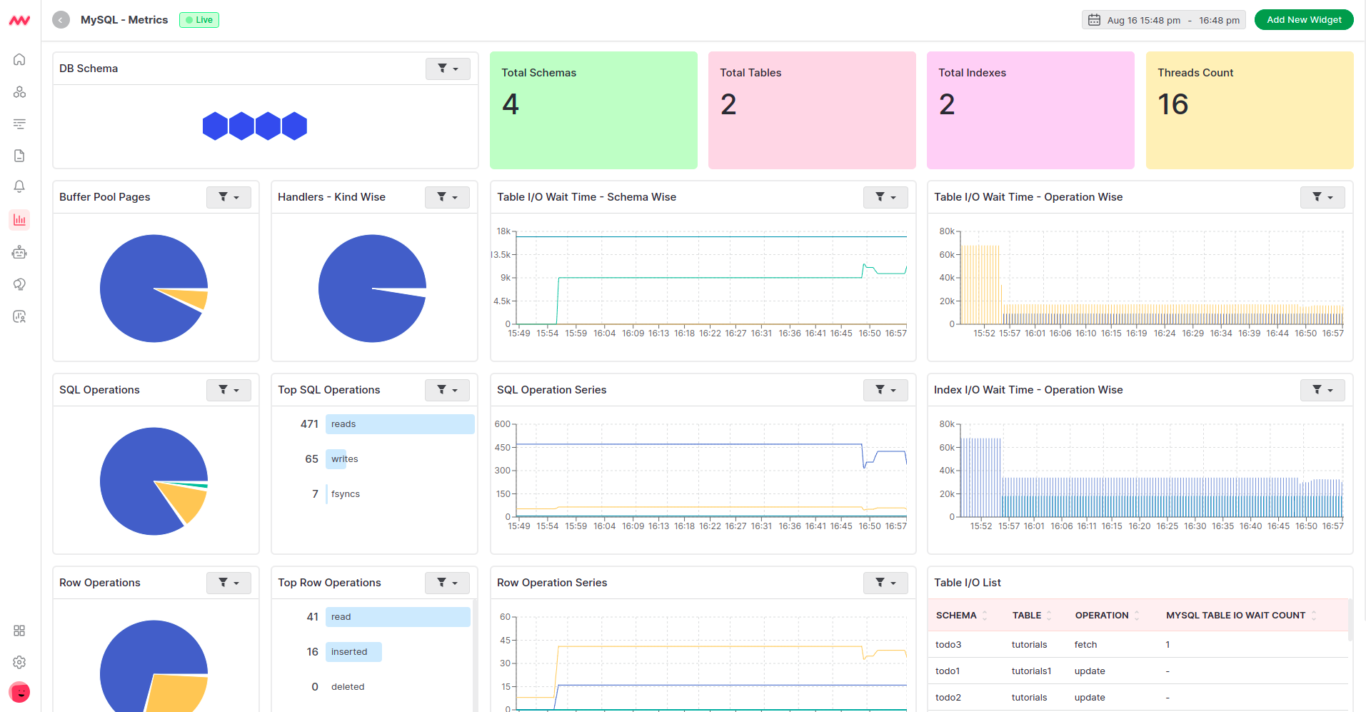
Default MySQL Dashboard
Once the MySQL integration setup is complete, a new MySQL-specific dashboard will appear in the Dashboard Builder. This default dashboard serves as a jumping off point for visualizing and analyzing MySQL data.
Create MySQL Widget
MySQL data can be added to dashboards as a custom widget. When adding a new widget, select themysql data source to view a full list of available MySQL data.

Alerts
Alerts can be configured for any MySQL metrics. When creating a new rule select the Database detection method and MySQL database type for available metrics to appear in the Metrics dropdown list. Select the desired metric and continue configuring the alert conditions.Metrics Collected
| Metric | Description |
|---|---|
mysql.buffer_pool.pages | Number of pages in the InnoDB buffer pool |
mysql.buffer_pool.data_pages | Number of data pages in the InnoDB buffer pool |
mysql.buffer_pool.page_flushes | Number of requests to flush pages from the InnoDB buffer pool |
mysql.buffer_pool.operations | Number of operations on the InnoDB buffer pool |
mysql.buffer_pool.limit | Configured size of the InnoDB buffer pool |
mysql.buffer_pool.usage | Number of bytes in the InnoDB buffer pool |
mysql.commands | Count of commands executed, per command type |
mysql.prepared_statements | Count of prepared statements executed, per statement type |
mysql.handlers | Number of requests to MySQL handlers |
mysql.double_writes | Number of writes to the InnoDB doublewrite buffer |
mysql.log_operations | Number of InnoDB log operations |
mysql.operations | Number of InnoDB operations |
mysql.page_operations | Number of InnoDB page operations |
mysql.table.io.wait.count | Total count of I/O wait events for a table |
mysql.table.io.wait.time | Total time of I/O wait events for a table |
mysql.index.io.wait.count | Total count of I/O wait events for an index |
mysql.index.io.wait.time | Total time of I/O wait events for an index |
mysql.row_locks | Number of InnoDB row blocks |
mysql.row_operations | Number of InnoDB row operations |
mysql.locks | Number of MySQL locks |
mysql.sorts | Number of MySQL sorts |
mysql.threads | State of MySQL threads |
mysql.locked_connects | Number of attempts to connect to locked user accounts |
mysql.opened_resources | Number of opened resources |
mysql.mysqlx_connections | Number of mysqlx connections |
mysql.tmp_resources | Number of created temporary resources |
mysql.table.lock_wait.read.count | Count of lock wait read events |
mysql.table.lock_wait.read.time | Total lock wait read event time |
mysql.table.lock_wait.write.count | Count of lock wait write events |
mysql.table.lock_wait.write.time | Total lock wait write event time |
mysql.locked_connects | Number of attempts to connect to locked user accounts |
mysql.connection.count | Total number of connection attempts to the MySQL server (includes successful and unsuccessful attempts) |
mysql.connection.errors | Client connection process errors |
mysql.mysqlx_connections | Number of mysqlx connections |
mysql.joins | Number of joins that perform table scans |
mysql.replica.time_behind_source | Actual replica delay, in seconds |
mysql.replica.sql_delay | Configured replica delay, in seconds |
mysql.statement_event.count | Count of statement events |
mysql.statement_event.wait.time | Total wait time of summarized timed events |
mysql.mysqlx_worker_threads | Number of worker threads available |
mysql.table_open_cache | Total number of hits, misses, and overflows for open table cache lookups |
mysql.query.client.count | Number of client statements executed by the server |
mysql.query.count | Total number of statements executed by the server |
mysql.query.slow.count | Number of slow queries |
mysql.statement_event.count | Summary of current and recent statement events |
mysql.statement_event.wait.time | The total wait time of the summarized timed events |
mysql.statement_event.count_stars | The total count of executed queries per normalized query and schema |
mysql.innodb.buffer_pool_pages_flushed | Rate of pages being flushed from the InnoDB buffer pool |
mysql.innodb.buffer_pool_read_requests | Rate of read requests made to the InnoDB buffer pool |
mysql.innodb.os_file_reads | Rate at which files are read by InnoDB |
mysql.innodb.data_read | Rate at which data is read from disk by InnoDB |
mysql.innodb.dblwr_pages_written | Rate of pages written to the doublewrite buffer to prevent partial page writes |
mysql.innodb.ibuf_merged_delete_marks | Rate of delete marks merged from the insert buffer to the buffer pool |
mysql.innodb.ibuf_merged_deletes | Rate of delete operations merged from the insert buffer |
mysql.innodb.os_log_written | Total bytes written to the log by InnoDB |
mysql.innodb.row_lock_waits | Rate at which operations wait for row locks, indicative of contention on row-level data |
mysql.innodb.buffer_pool_reads | Rate of read operations that required actual disk I/O in the InnoDB buffer pool |
mysql.innodb.dblwr_writes | Rate of operations writing to the doublewrite buffer |
mysql.innodb.s_lock_os_waits | Rate at which OS waits for shared locks occur |
mysql.innodb.s_lock_spin_waits | Rate at which spin waits for shared locks occur |
mysql.innodb.rows_deleted | Rate at which rows are being deleted in InnoDB |
mysql.innodb.mutex_os_waits | Rate at which InnoDB operations need to wait for operating system level mutexes |
mysql.innodb.row_lock_time | Total time spent waiting for row locks by operations in InnoDB |
mysql.innodb.buffer_pool_wait_free | Number of waits for a free page in the buffer pool |
mysql.innodb.data_fsyncs | Rate of fsync operations by InnoDB to disk |
mysql.innodb.lsn_flushed | Log sequence number of the last flushed log |
mysql.innodb.os_log_fsyncs | Rate at which fsync() operations are issued to the InnoDB log file |
mysql.innodb.rows_inserted | Rate at which rows are being inserted in InnoDB |
mysql.innodb.rows_read | Rate at which rows are being read in InnoDB |
mysql.innodb.x_lock_os_waits | Rate at which OS waits for exclusive locks occur |
mysql.innodb.x_lock_spin_rounds | Rate at which spin rounds for exclusive locks occur |
mysql.innodb.x_lock_spin_waits | Rate at which spin waits for exclusive locks occur |
mysql.innodb.pages_created | Rate at which pages are created by InnoDB |
mysql.innodb.data_reads | Rate of data read operations performed by InnoDB |
mysql.innodb.ibuf_merged | Rate at which records are merged from the insert buffer |
mysql.innodb.ibuf_merges | Rate of operations merging data from the insert buffer to the buffer pool |
mysql.innodb.log_writes | Rate of actual log writes |
mysql.innodb.os_file_fsyncs | Rate at which InnoDB performs fsync() operations on files |
mysql.innodb.pages_read | Rate at which pages are read by InnoDB |
mysql.innodb.s_lock_spin_rounds | Rate at which spin rounds for shared locks occur |
mysql.innodb.buffer_pool_write_requests | Rate of write requests to the InnoDB buffer pool |
mysql.innodb.lsn_current | Current log sequence number |
mysql.innodb.data_writes | Rate of data write operations performed by InnoDB |
mysql.innodb.buffer_pool_read_ahead | Rate of pages read into the buffer pool by read-ahead |
mysql.innodb.data_written | Rate at which data is written to disk by InnoDB |
mysql.innodb.lsn_last_checkpoint | Log sequence number of the last checkpoint |
mysql.innodb.mutex_spin_waits | Rate of mutex spin waits in InnoDB, indicating contention within internal data structures |
mysql.innodb.buffer_pool_read_ahead_evicted | Rate of pages read by read-ahead and then evicted without being accessed |
mysql.innodb.ibuf_merged_inserts | Rate of insert operations merged from the insert buffer |
mysql.innodb.os_file_writes | Rate at which files are written by InnoDB |
mysql.innodb.mutex_spin_rounds | Rate of spin rounds per mutex spin in InnoDB, showing the effort needed to acquire a mutex |
mysql.innodb.log_write_requests | Number of write requests made to the log |
mysql.innodb.pages_written | Rate at which pages are written by InnoDB |
mysql.innodb.lock_structs | Rate at which lock structures are being used or created |
mysql.innodb.log_waits | Number of waits due to log buffer being too small |
mysql.innodb.rows_updated | Rate at which rows are being updated in InnoDB |
mysql.innodb.mem_thread_hash | Memory used by InnoDB for thread hash |
mysql.innodb.locked_transactions | Number of transactions that have acquired locks |
mysql.innodb.mem_file_system | Memory used by InnoDB for file system data structures |
mysql.innodb.buffer_pool_data | Total number of bytes of data in the InnoDB buffer pool |
mysql.innodb.pending_ibuf_aio_reads | Number of pending insert buffer asynchronous I/O reads |
mysql.innodb.read_views | Number of ‘read view’ structures currently active; these are used to manage consistent read views |
mysql.innodb.buffer_pool_pages_dirty | Number of dirty pages in the InnoDB buffer pool |
mysql.innodb.buffer_pool_total | Total number of bytes within the InnoDB buffer pool |
mysql.innodb.active_transactions | Current number of active transactions in InnoDB |
mysql.innodb.data_pending_reads | Current number of pending read operations in InnoDB |
mysql.innodb.data_pending_writes | Current number of pending write operations in InnoDB |
mysql.innodb.pending_aio_sync_ios | Number of pending asynchronous I/O operations that need synchronization |
mysql.innodb.buffer_pool_free | Number of bytes currently free within the InnoDB buffer pool |
mysql.innodb.os_log_pending_fsyncs | Number of pending fsyncs for logs |
mysql.innodb.pending_normal_aio_reads | Number of pending normal asynchronous I/O read operations |
mysql.innodb.row_lock_current_waits | Current number of operations waiting for row locks in InnoDB |
mysql.innodb.ibuf_size | Total size of the insert buffer |
mysql.innodb.mem_adaptive_hash | Memory used by InnoDB for the adaptive hash index |
mysql.innodb.buffer_pool_dirty | Current number of bytes held in dirty pages in the InnoDB buffer pool |
mysql.innodb.buffer_pool_used | Number of bytes currently used within the InnoDB buffer pool |
mysql.innodb.locked_tables | Number of tables currently locked by InnoDB |
mysql.innodb.pending_aio_log_ios | Number of pending asynchronous I/O operations on the log |
mysql.innodb.pending_normal_aio_writes | Number of pending normal asynchronous I/O write operations. |
mysql.innodb.mem_page_hash | Memory used by InnoDB for page hash |
mysql.innodb.mem_lock_system | Memory used by InnoDB for lock system data structures |
mysql.innodb.mem_total | Total memory allocated to InnoDB |
mysql.innodb.queries_queued | Number of queries waiting to be processed by InnoDB |
mysql.innodb.semaphore_waits | Number of semaphore waits |
mysql.innodb.buffer_pool_pages_data | Number of data pages in the InnoDB buffer pool |
mysql.innodb.buffer_pool_utilization | Percentage of the InnoDB buffer pool currently being utilized |
mysql.innodb.hash_index_cells_total | Total number of cells in the adaptive hash index |
mysql.innodb.mem_additional_pool | Memory allocated to InnoDB’s additional pool |
mysql.innodb.mem_dictionary | Memory used by InnoDB for dictionary information |
mysql.innodb.pending_log_writes | Number of pending writes to the log file |
mysql.innodb.queries_inside | Number of queries currently being processed inside InnoDB |
mysql.innodb.tables_in_use | Number of tables currently in use by InnoDB |
mysql.innodb.ibuf_segment_size | Size of the segment available for the insert buffer |
mysql.innodb.pending_checkpoint_writes | Number of pending writes to establish a new checkpoint |
mysql.innodb.buffer_pool_read_ahead_rnd | Number of random read-aheads in the InnoDB buffer pool |
mysql.innodb.current_row_locks | Current number of row locks held by operations in InnoDB |
mysql.innodb.data_pending_fsyncs | Current number of pending fsync operations in InnoDB |
mysql.innodb.pending_buffer_pool_flushes | Number of pending buffer pool flush operations |
mysql.innodb.current_transactions | Current number of transactions happening in InnoDB |
mysql.innodb.semaphore_wait_time | Total wait time for semaphores |
mysql.innodb.history_list_length | Length of the history list, indicating the number of pages consumed by transactions not yet flushed |
mysql.innodb.ibuf_free_list | Number of pages in the insert buffer free list |
mysql.innodb.mem_recovery_system | Memory used by InnoDB for transaction recovery |
mysql.innodb.checkpoint_age | Age of the last checkpoint in InnoDB |
mysql.innodb.hash_index_cells_used | Number of used cells in the adaptive hash index |
mysql.innodb.os_log_pending_writes | Number of pending log writes |
mysql.innodb.buffer_pool_pages_free | Number of free pages in the InnoDB buffer pool |
mysql.innodb.pending_log_flushes | Number of pending flush operations for the log buffer |
mysql.innodb.buffer_pool_pages_total | Total number of pages in the InnoDB buffer pool |
Troubleshooting
Missing Integrations Menu
Missing Integrations Menu
Next Steps
- How to Create Alerts
- Dashboard Basics & Customization
- Custom Telemetry Ingestion
- Getting Started With Real User Monitoring (RUM)
- Data Ingestion APIs
Need assistance or want to learn more about Middleware? Contact us at support[at]middleware.io.